Zdravím, poslední dobou mi z ničeho nic začal skákat ping a packet loss. Bohužel jsem v sítích laik, ale kusil jsem pingnout eu servery fortnitu v pingplotteru. Já tomu programu nerozumím, ale znamená ten 30% packet loss, že je problém u mě.?
Díky za rady.
Dodatečně přidáno po 5 minutách 44 vteřinách:
Jinak mám bezdrát od místního poskytovatele 50/20. Doma jsem normálně přes kabel.
Router je TP-LINK Archer C2.
Spiky a packet loss
Moderátor: Mods_senior
Re: Spiky a packet loss
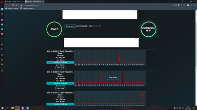
Mas 35% packet loss mezi vlastnim pocitacem a routerem.
Pokud je to spojene kabelem, ma ten kabel nekde nejaky problem.
Pokud je to spojene kabelem, ma ten kabel nekde nejaky problem.
-
ravenos_10
- nováček
- Příspěvky: 2
- Registrován: 20 led 2023 22:26
Re: Spiky a packet loss
Takže je problem někde při cestě od počítače do routeru?

